系統描述
中國疾病預防控制中心在北京市昌平新建了試驗中心,污水處理主要分為生活污水處理、試驗污水處理兩部分,控制系統的控制水平和控制產品的質量直接影響污水處理的連續性和周邊環境的安全性,所以必須選擇好的控制產品,且有好的服務的品牌控制產品是此次控制系統選型的標準。本系統全套采用研華品牌產品。
由于污水的成分比較復雜和特殊,如何按照污水處理工藝要求精確的完成任務,并實時監控各個電氣設備、傳感器、在線分析儀表等設備的運行情況和故障,是本項目的重點。在中央控制室,設有管理系統,完成污水處理設備的監控、數據采集、數據存儲、數據分析、報警應急預案、廣播報警等功能。
系統組成
系統管理計算機:研華工控機IPC-610 1臺
系統管理軟件:研華WEBACCESS 1套
控制系統:研華ADAM5510EKW/TP 2套
網絡交換機:研華EKI25251套
模擬屏控制系統:研華ADAM5000E 1套
功能介紹:
ADAM5510EKW/TP 控制器編程平臺為MULTIPROG軟件,符合IEC6113-3編程標準。在生活污水系統和試驗污水處理系統各配置一套ADAM5510EKW/TP控制系統,由控制系統各自完成符合控制要求的功能。
現場監測:
監測各個傳感器(如PH計、液位、物位)、在線分析儀表、電氣運行狀態、電機運行時間等參數
自動控制:
控制方式分為就地控制和遠程控制,其中,遠程控制又分為遠程手動控制和遠程自動控制兩部分。
為了方便現場污水設備的檢修和調試,操作人員不必到現場,即可對設備進行手動操作和監控設備運行狀況(如電量變送器、反饋信號等輔助手段)。自動控制主要按照工藝控制要求,實現各電氣設備、傳感器、機械設備等配合按控制程序自動運行。 ADAM5510EKW/TP通過EKI2525交換機與中央控制室計算機WEBACCESS軟件以以太網方式通訊,通訊協議MODBUS TCP,為以WEBACCESS軟件為核心的管理系統提供數據。
管理系統:
管理系統是以研華WEBACCESS軟件為核心開發而成,主要功能如下:
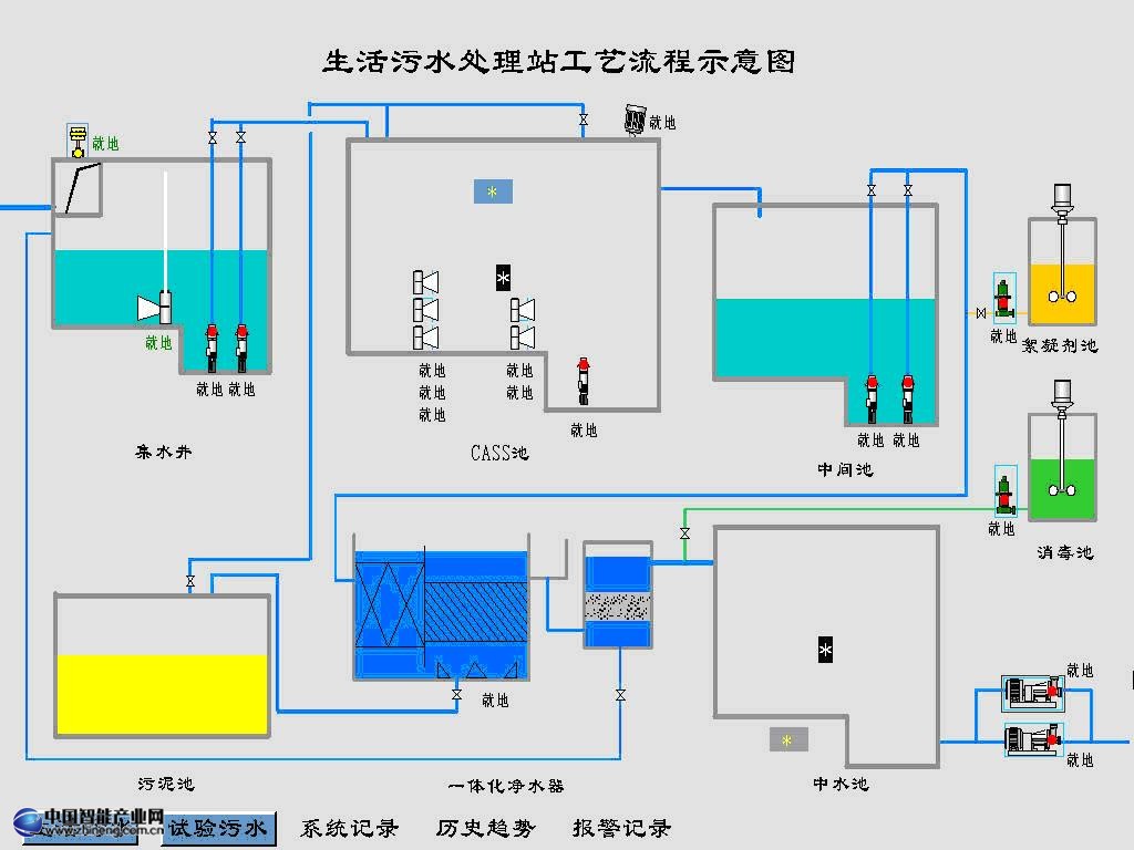
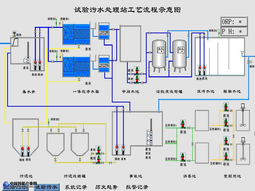
1、工藝流程界面:將污水工藝流程動態再現,將操作人員熟悉的工藝顯示在計算機上,大大縮短操作人員對管理系統的熟練操作時間和系統培訓時間。
2、數據顯示
由控制系統完成數據采集和狀態監測,匯總到管理系統,由管理系統直觀的顯示各實時數據和電氣設備狀態信息,并完成數據分析(如趨勢曲線)、數據存儲。
3、報警應急預案
管理系統匯總所有電氣設備故障信息、傳感器故障信息、在線分析儀表故障信息、控制系統故障信息、系統通訊故障信息等相關報警信息,并對故障信息進行實時監測,一旦故障發生,判斷故障級別,同時對應發生的故障,都有相應的應急預案程序和措施,并發布報警,目的是保證污水處理系統的安全性和可靠性。
4、模擬屏系統
在中央控制室,設有模擬屏系統,模擬屏系統以馬賽克激光雕刻再現污水處理工藝,在模擬屏內部安裝ADAM5000E控制器,由管理系統對ADAM5000E發布數據,通訊方式MODBUS/TCP。
部分監控頁面

生活污水處理工藝界面

試驗污水處理工藝界面